728x90
1. 그라파나에서 InfluxDB 클릭

2. Data Source 설정
- HTTP URP 설정 : 기본 8086 포트 사용
- 기타 인증, 설정 해도됨 (나는안함)
- influxDB Detail : 데이터베이스 선택, 유저 권한에 따라 user, password 삽입(나는안함)


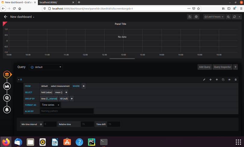
3. 연동되서 Dashboard로 가면 테이블(measurements)랑 필드 조회 가능

728x90
'IT > DB, 시각화' 카테고리의 다른 글
| [DB] [MySQL] 새 계정 추가 및 원격 접속 허용 (0) | 2021.05.10 |
|---|---|
| [DB] ubuntu 20.04에 influxdb 설치하기 (0) | 2021.02.02 |
| [시각화] Ubuntu 20.04에 Grafana 설치하기 (0) | 2021.02.02 |
댓글